Aller au contenu principal

Introduction

MyEMS is an industry-leading open source energy management system and is based on Python and React. It is used for collecting, processing, analyzing, reporting and displaying energy data of buildings, factories, shopping malls, data centers and enterprise zones. MyEMS can be used for device management, data collection, processing, analysis, visualization and reporting for your EMS projects. MyEMS is being developed and maintained by an experienced development team, and the system's source code is published under MIT license. Using open source to help achieve carbon peak carbon neutrality goals.

MyEMS Architecture

MyEMS Architecture Function View

MyEMS Architecture Site View

MyEMS Data Flow

MyEMS Web UI Features

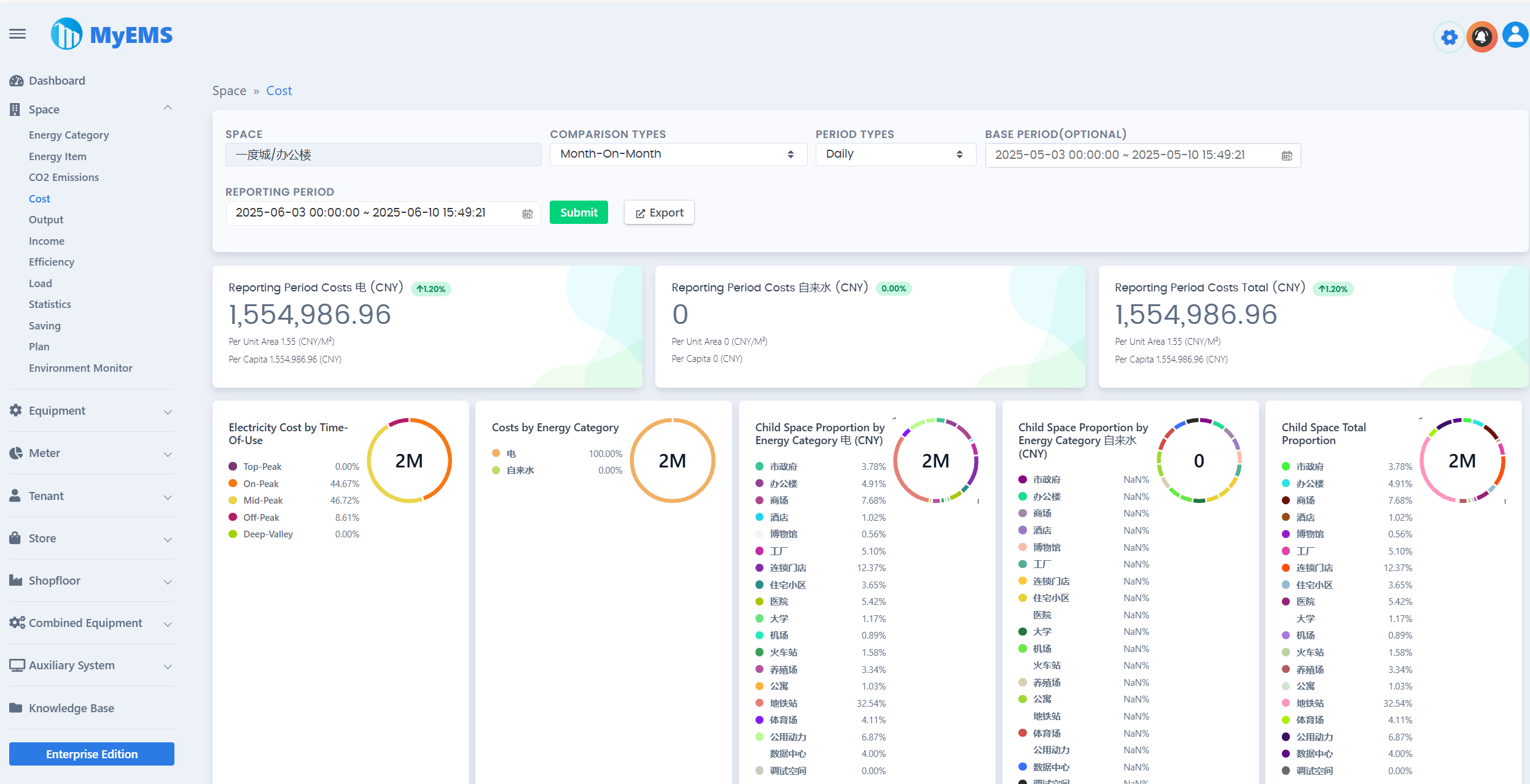
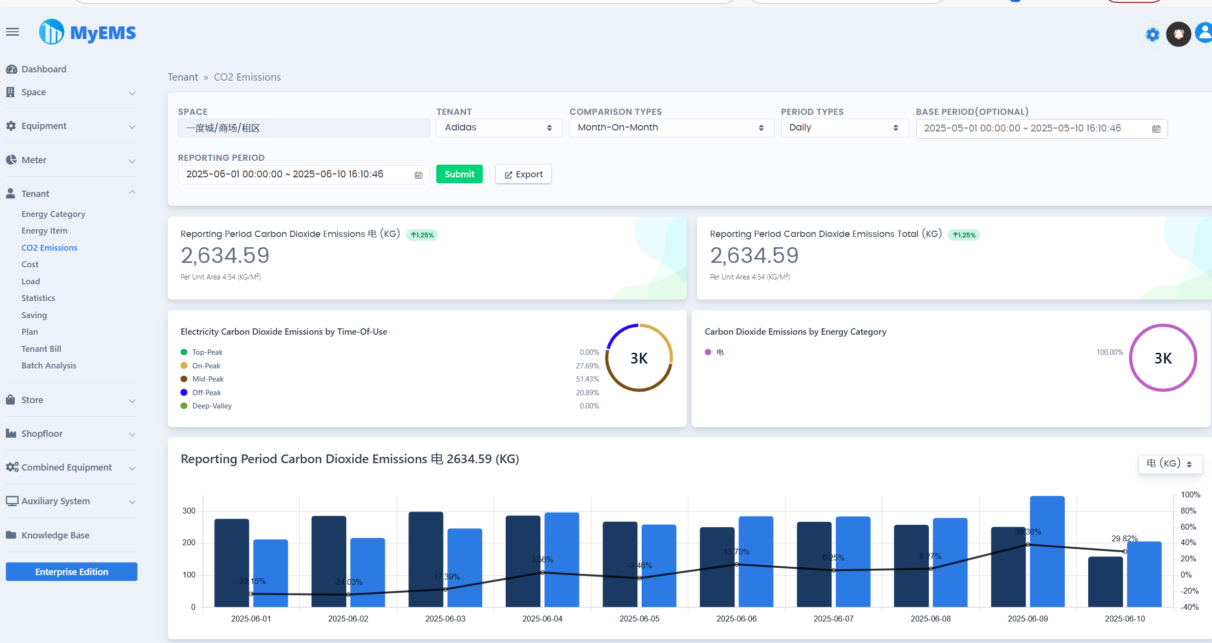
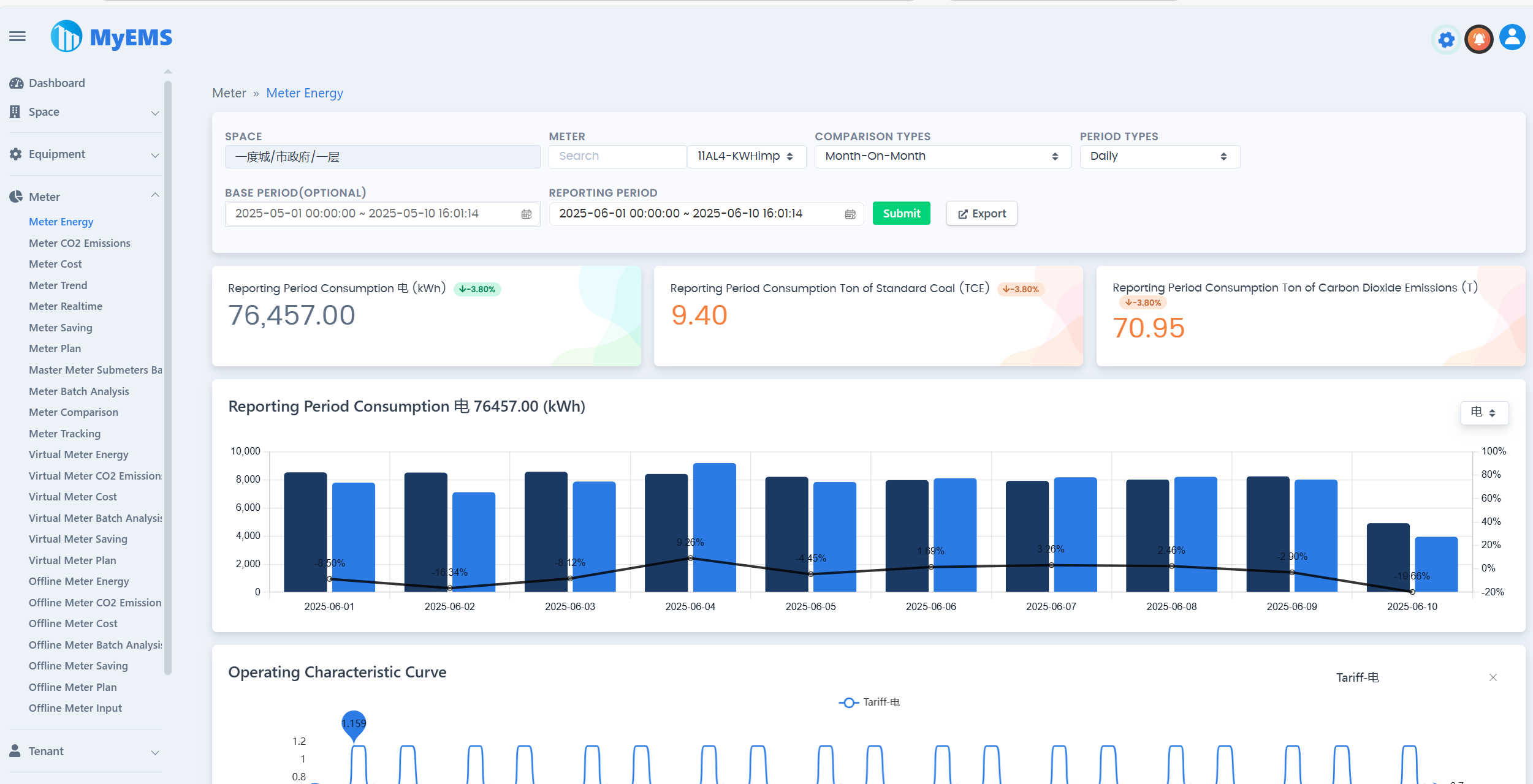
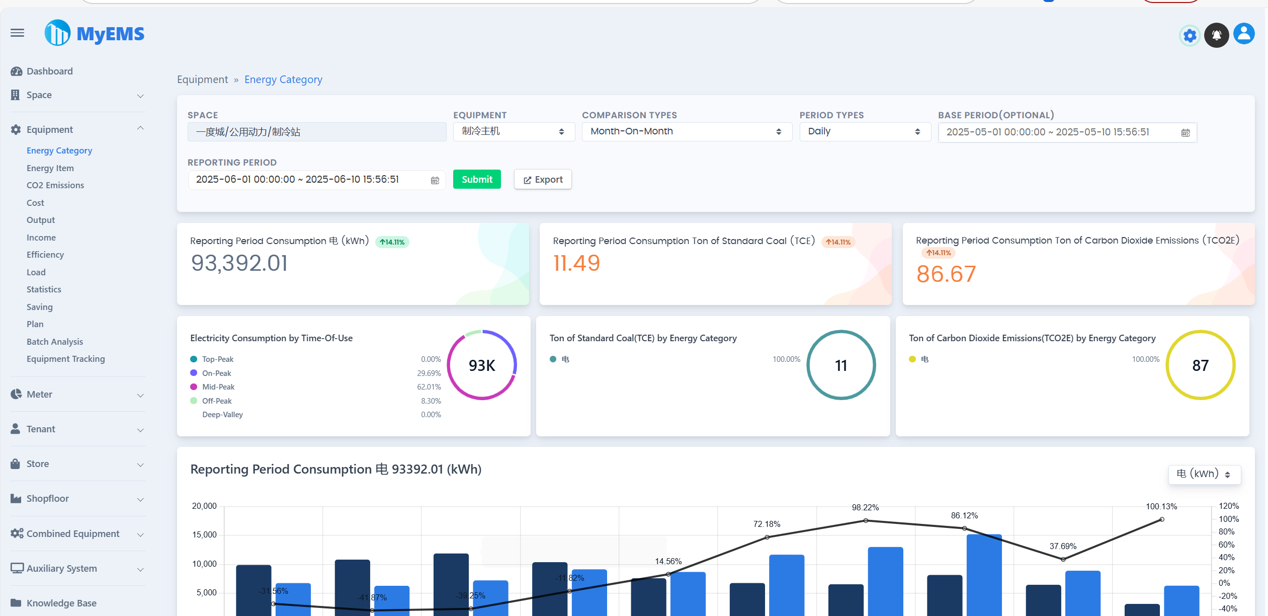
MyEMS UI Presentation

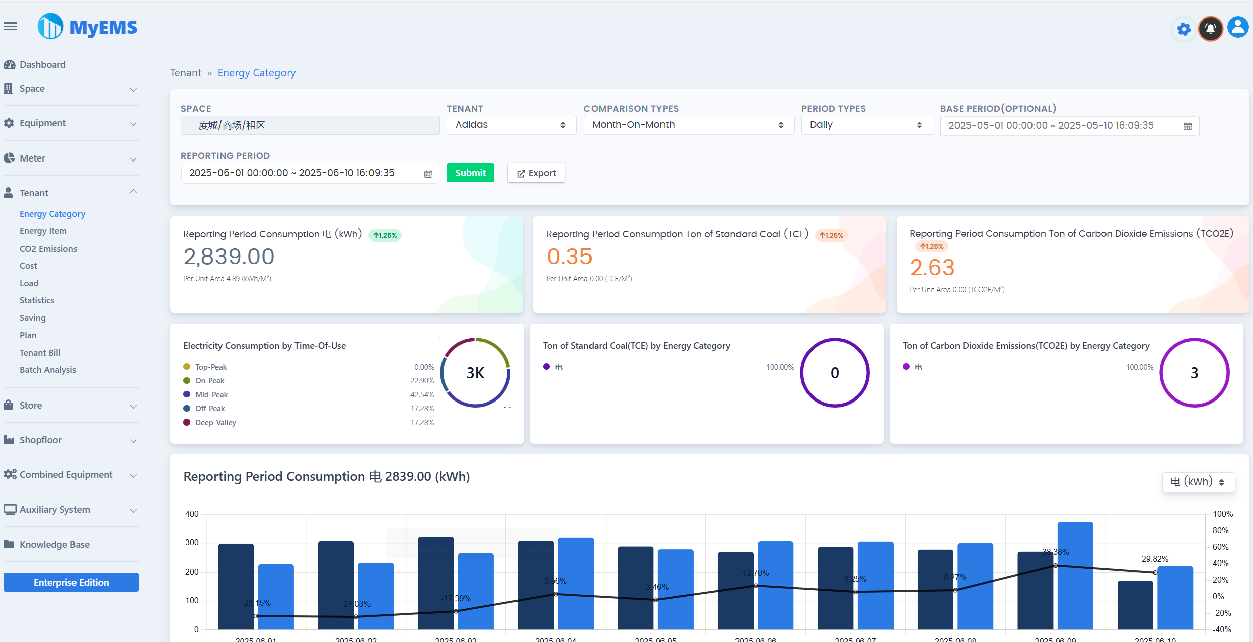
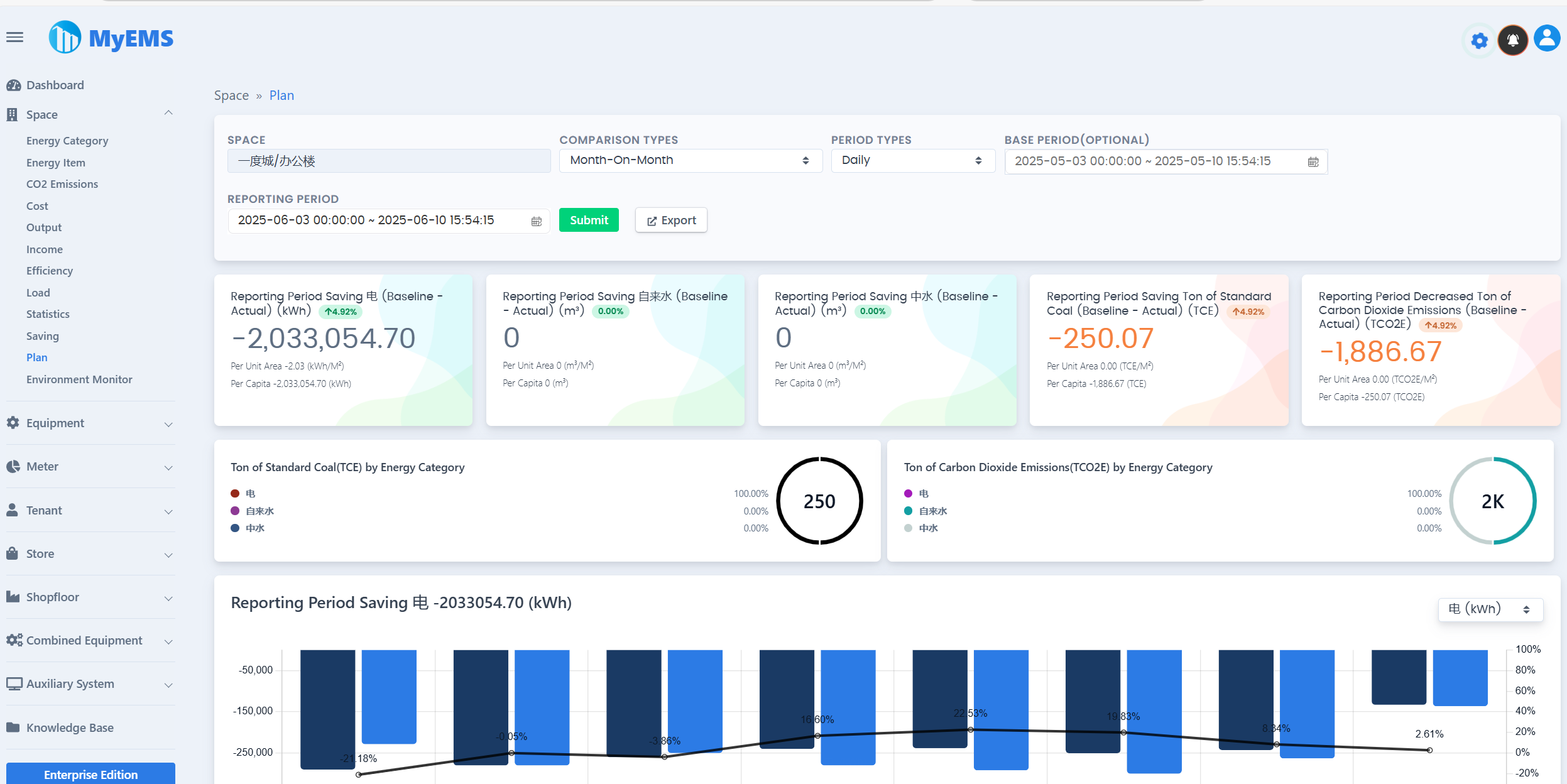
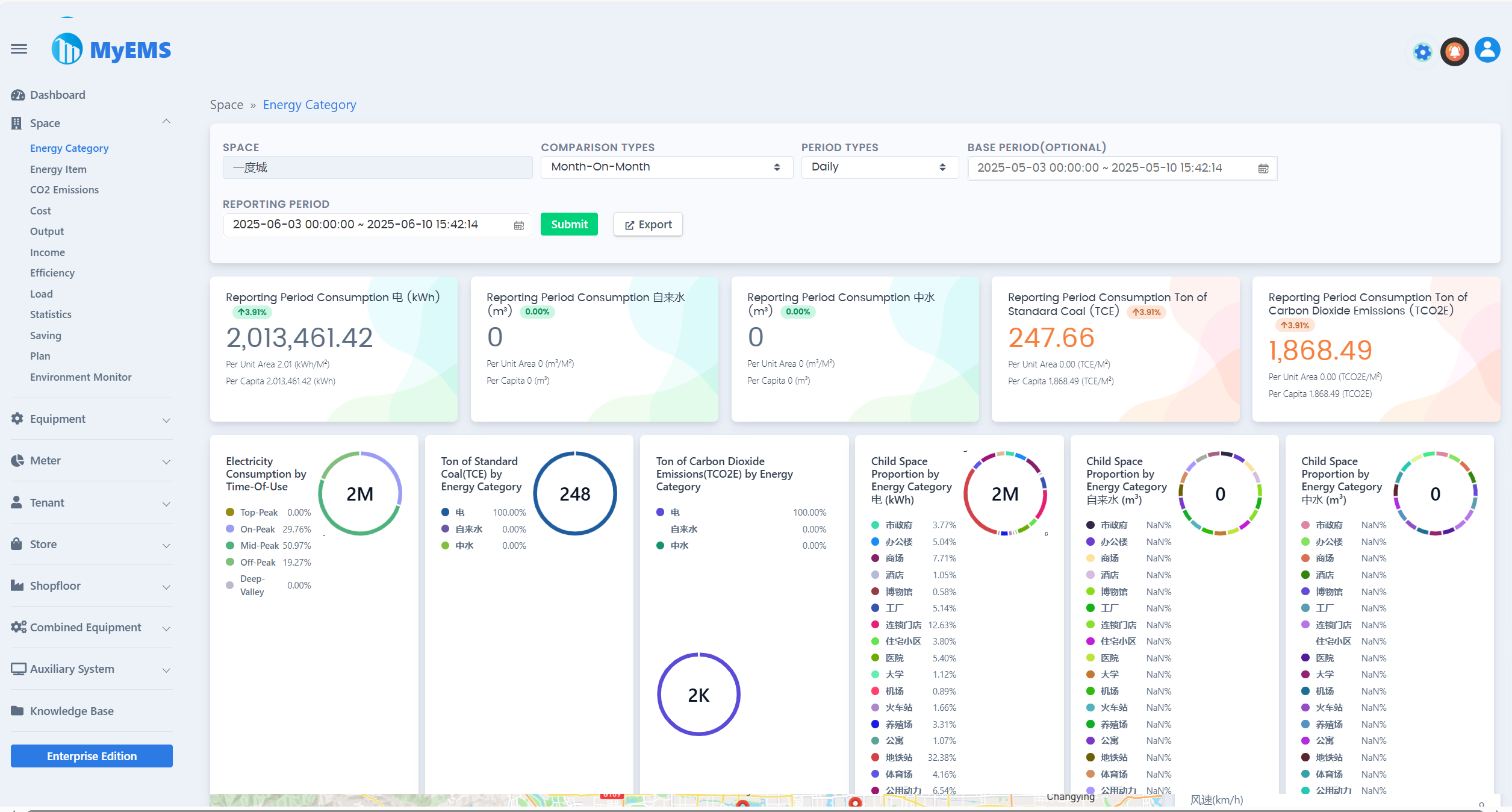
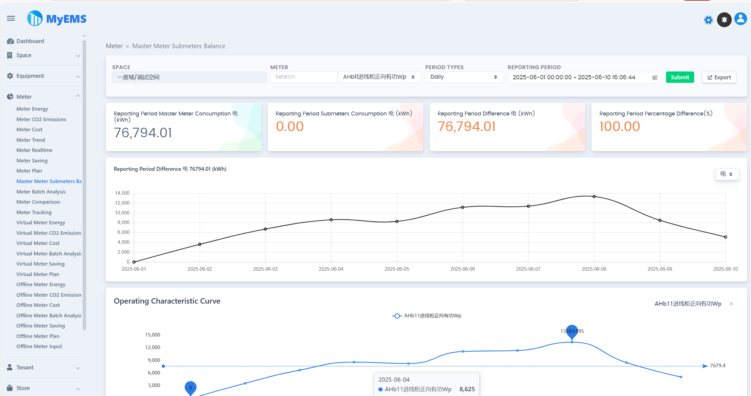
MyEMS Web 0 MyEMS Web 1 MyEMS Web 2 MyEMS Web 3 MyEMS Web 4 MyEMS Web 5 MyEMS Web 6 MyEMS Web 7 MyEMS Web 8 MyEMS Web 9 MyEMS Web 10 MyEMS Web 11 MyEMS Web 12 MyEMS Web 13 MyEMS Web 14 MyEMS Web 15 MyEMS Web 16 MyEMS Web 17 MyEMS Web 18 MyEMS Web 19 MyEMS Web 20 MyEMS Web 21 MyEMS Web 22 MyEMS Web 23 MyEMS Web 24 MyEMS Web 25 MyEMS Web 26 MyEMS Web 27 MyEMS Web 28 MyEMS Web 29

MyEMS Admin Presentation

MyEMS Admin 0 MyEMS Admin 1 MyEMS Admin 2 MyEMS Admin 3 MyEMS Admin 4 MyEMS Admin 5 MyEMS Admin 6 MyEMS Admin 7 MyEMS Admin 8 MyEMS Admin 9 MyEMS Admin 10 MyEMS Admin 11 MyEMS Admin 12 MyEMS Admin 13 MyEMS Admin 14 MyEMS Admin 15 MyEMS Admin 16

MyEMS Dashboard Presentation

MyEMS Large Screen Dashboard

MyEMS Dashboard GCC

MyEMS Features (Community Edition)

Users of the Community Edition must retain the relevant copyright and LOGO of MyEMS, and it is prohibited to modify and delete them. In case of violation, the right to hold the infringer accountable will be reserved.

FeaturesCommunity EditionExplanation
Open Source✔️MIT License
PricingFree
Change Name and Logo❌️There are legal risks in case of violation
Modbus TCP Protocol✔️Data acquisition, https://modbus.org/
Data Points NumberUnlimitedThe actual number is limited by the upper limit of server resources
Meters NumberUnlimitedThe actual number is limited by the upper limit of server resources
Spaces NumberUnlimitedThe actual number is limited by the upper limit of server resources
Equipments NumberUnlimitedThe actual number is limited by the upper limit of server resources
Tenants NumberUnlimitedThe actual number is limited by the upper limit of server resources
Stores NumberUnlimitedThe actual number is limited by the upper limit of server resources
Shop Floors NumberUnlimitedThe actual number is limited by the upper limit of server resources
Combined Equipments NumberUnlimitedThe actual number is limited by the upper limit of server resources
Docker✔️https://hub.docker.com/u/myems
MySQL✔️http://mysql.com/
Percona Server for MySQL✔️https://www.percona.com/
MariaDB✔️https://mariadb.org/
SingleStore✔️https://www.singlestore.com/
OceanBase✔️https://www.oceanbase.com/
AWS Cloud✔️https://aws.amazon.com/
Azure Cloud✔️https://azure.microsoft.com/
Alibaba Cloud✔️https://aliyun.com/
Private Cloud✔️
Data Comparison✔️Year-on-Year, Month-on-Month, Free Comparison, None Comparison
Excel Exporter✔️Real Excel file, not CSV file. Tables, Line Charts, Column Charts, Pie Charts
Meter/Meter Energy Report✔️Cascade select Space, Multiple Compare Types, Multiple Period Types, Reporting Period Total Consumption, Base Period Total Consumption, Reporting Period Ton of Standard Coal, Reporting Period Ton of Carbon Dioxide Emissions, Reporting Period Trend, Related Parameters Data, Detailed Data, Export to Excel
Meter/Carbon Dioxide Emissions Report✔️
Meter/Meter Cost Report✔️
Meter/Meter Trend Data✔️
Meter/Meter Realtime Data✔️
Meter/Master Meter Submeters Balance✔️
Meter/Meter Tracking✔️
Meter/Meter Batch Analysis✔️
Meter/Virtual Meter Energy Report✔️
Meter/Virtual Meter Carbon Dioxide Emissions Report
Meter/Virtual Meter Cost Report✔️
Meter/Offline Meter Energy Report✔️
Meter/Offline Meter Carbon Dioxide Emissions Report
Meter/Offline Meter Cost Report✔️
Meter/Offline Meter Batch Analysis✔️
Space/Energy Category Data✔️
Space/Energy Item Data✔️
Space/Carbon Dioxide Emissions Report✔️
Space/Cost Data✔️
Space/Output Data✔️
Space/Income Data✔️
Space/Efficiency Data✔️
Space/Load Data✔️
Space/Statistics✔️
Equipment/Energy Category Data✔️
Equipment/Energy Item Data✔️
Equipment/Carbon Dioxide Emissions Report✔️
Equipment/Cost Data✔️
Equipment/Output Data✔️
Equipment/Income Data✔️
Equipment/Efficiency Data✔️
Equipment/Load Data✔️
Equipment/Statistics✔️
Equipment/Batch Analysis✔️
Equipment/Equipment Tracking✔️
Tenant/Energy Category Data✔️
Tenant/Energy Item Data✔️
Tenant/Carbon Dioxide Emissions Report✔️
Tenant/Cost Data✔️
Tenant/Load Data✔️
Tenant/Statistics✔️
Tenant/Tenant Bill✔️
Tenant/Batch Analysis✔️
Store/Energy Category Data✔️
Store/Energy Item Data✔️
Store/Carbon Dioxide Emissions Report✔️
Store/Cost Data✔️
Store/Load Data✔️
Store/Statistics✔️
Store/Batch Analysis✔️
Shopfloor/Energy Category Data✔️
Shopfloor/Energy Item Data✔️
Shopfloor/Carbon Dioxide Emissions Report✔️
Shopfloor/Cost Data✔️
Shopfloor/Load Data✔️
Shopfloor/Statistics✔️
Shopfloor/Batch Analysis✔️
Combined Equipment/Energy Category Data✔️
Combined Equipment/Energy Item Data✔️
Combined Equipment/Carbon Dioxide Emissions Report✔️
Combined Equipment/Cost Data✔️
Combined Equipment/Output Data✔️
Combined Equipment/Income Data✔️
Combined Equipment/Efficiency Data✔️
Combined Equipment/Load Data✔️
Combined Equipment/Statistics✔️
Combined Equipment/Batch Analysis✔️
Energy Dashboard✔️
Energy Flow Diagram✔️
Distribution System✔️
RESTful API✔️Base on Python. Providing interfaces of system configuration, energy report and excel exporter
Web UI✔️Based on ReactJS. Providing energy data virtualization.
Admin UI✔️Based on AngularJS (version 1.x). Providing system configuration.
Online Community Customer Support✔️QQ Group WeChat Group

MyEMS Downloads (Community Edition)

[1]. https://github.com/myems/myems (recommended)

[2]. https://gitee.com/myems/myems

[3]. https://bitbucket.org/myems/myems

[4]. https://gitlab.com/myems/myems

[5]. https://gitcode.net/myems/myems

[6]. https://gitlink.org.cn/myems/myems

[7]. https://atomgit.com/myems/myems

[8]. https://gitea.com/myems/myems

[9]. https://codeberg.org/myems/myems

[10]. https://git.launchpad.net/myems

Operating System Compatibility

NO.NameVersionDescription
1Ubuntu Server24.04 LTS
22.04 LTS
20.04 LTS
18.04 LTS
X86_64
X86_64
X86_64
X86_64
2Debian11(“bullseye”)
10(“buster”)
9(“stretch”)
amd64
amd64
amd64
3CentOS Stream9
8
x86_64
x86_64
4CentOS Linux7-2009X86_64
5Red Hat Enterprise Linux9
8
7
x86_64
x86_64
x86_64
6Windows Server2022
2019
2016
64bit, WSL
64bit, WSL
64bit, WSL
7Anolis OS8
7
x86_64
x86_64
8SUSE Linux15x86_64
9OpenSUSE15x86_64
10Fedora37x86_64
11Fedora CoreOS37x86_64
12OpenEuler23.03x86_64
13Rocky9x86_64
14FreeBSD13.2amd64
15AlmaLinux9.1x86_64
16Oracle Linux9.1x86_64

Database Compatibility

NO.NameVersionDescription
1MySQL8.0
5.7
x86, 64-bit
x86, 64-bit
2SingleStore8.0
7.8
x86, 64-bit
x86, 64-bit
3MariaDB Server11
10
x86_64
x86_64
4SQL Server(MyEMS Enterprise Version Only)2022
2019
2017
2016
64-bit
64-bit
64-bit
64-bit
5Oracle Database(MyEMS Enterprise Version Only)21c
19c
18c
  • MyEMS Architecture
  • MyEMS UI Presentation
  • MyEMS Admin Presentation
  • MyEMS Dashboard Presentation
  • MyEMS Features (Community Edition)
  • MyEMS Downloads (Community Edition)
  • Operating System Compatibility
  • Database Compatibility